棋盘式轧机(staggered rolling mill)
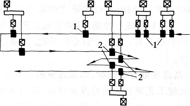
粗轧机采用顺列式或连续式布置,精轧机成两横列且相互错开布置的型材轧机,也叫布棋式轧机(见图)。两列精轧机的轧辊转动方向相反以实现穿梭轧制。

棋盘式布置的轧机示意图
1一粗轧机;2一精轧机
各架轧机可以单独传动,也可以两架成组传动,前四架轧机中每两架组成一个连轧机组,实行连轧,在第2、3架轧机问进行翻钢。这种布置的轧机主要优点在于精轧机布置得紧凑,形式象走棋,可以布置较多的轧钢机座以增加轧制道次。它的缺点是精轧机架间要靠斜辊道横移轧件,因而间隙时间较长。棋盘式轧机适于中、小型型材的生产.
| |


