锅炉专业知识图解
做钢管钢材的 肯定要接触锅炉,所以今天 我们就来科普一下 锅炉知识.
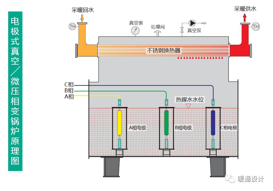
真空锅炉(原理、结构、部件)



常压锅炉(直接加热、间接加热)


承压锅炉

蒸汽锅炉(锅壳式)




蒸汽锅炉(水管式)




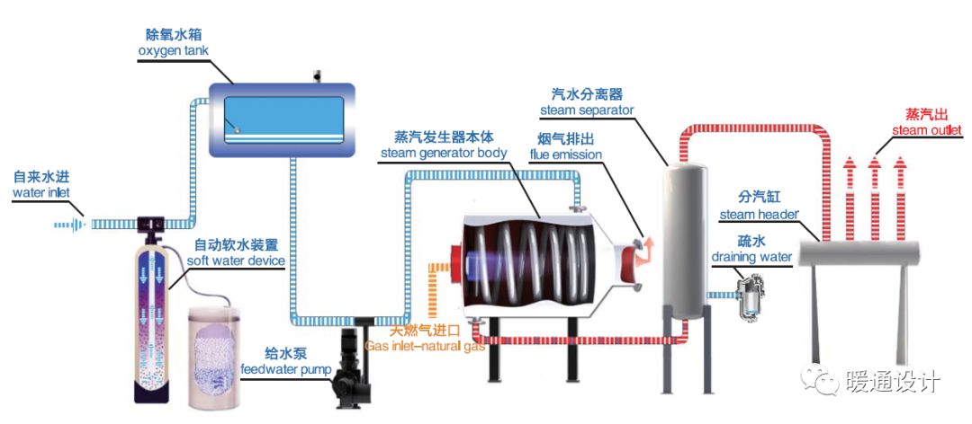
蒸汽发生器(原理、结构、流程)





模块化锅炉

整体式锅炉

电锅炉(电极式、电阻式)



蓄热锅炉(锅炉+蓄热器)

锅炉专业知识图解
做钢管钢材的 肯定要接触锅炉,所以今天 我们就来科普一下 锅炉知识.
真空锅炉(原理、结构、部件)



常压锅炉(直接加热、间接加热)


承压锅炉

蒸汽锅炉(锅壳式)




蒸汽锅炉(水管式)




蒸汽发生器(原理、结构、流程)





模块化锅炉

整体式锅炉

电锅炉(电极式、电阻式)



蓄热锅炉(锅炉+蓄热器)

常州精密钢管博客网推荐您访问: |
|---|